Fixed Income Performance & Reporting

Rethink how you evaluate portfolio performance and produce reports with an integrated, customizable tool for internal and external client reporting.

Assess portfolio contribution & attribution

Evaluate the performance of portfolios in comparison with benchmarks, composites or other portfolios.

  • Assess portfolio returns and high-level portfolio attribution across multiple accounts and portfolios.
  • View top-line and constituent-level benchmark analytics throughout the platform, such as in compliance rules or a waterfall allocation.

Aggregate portfolio reporting

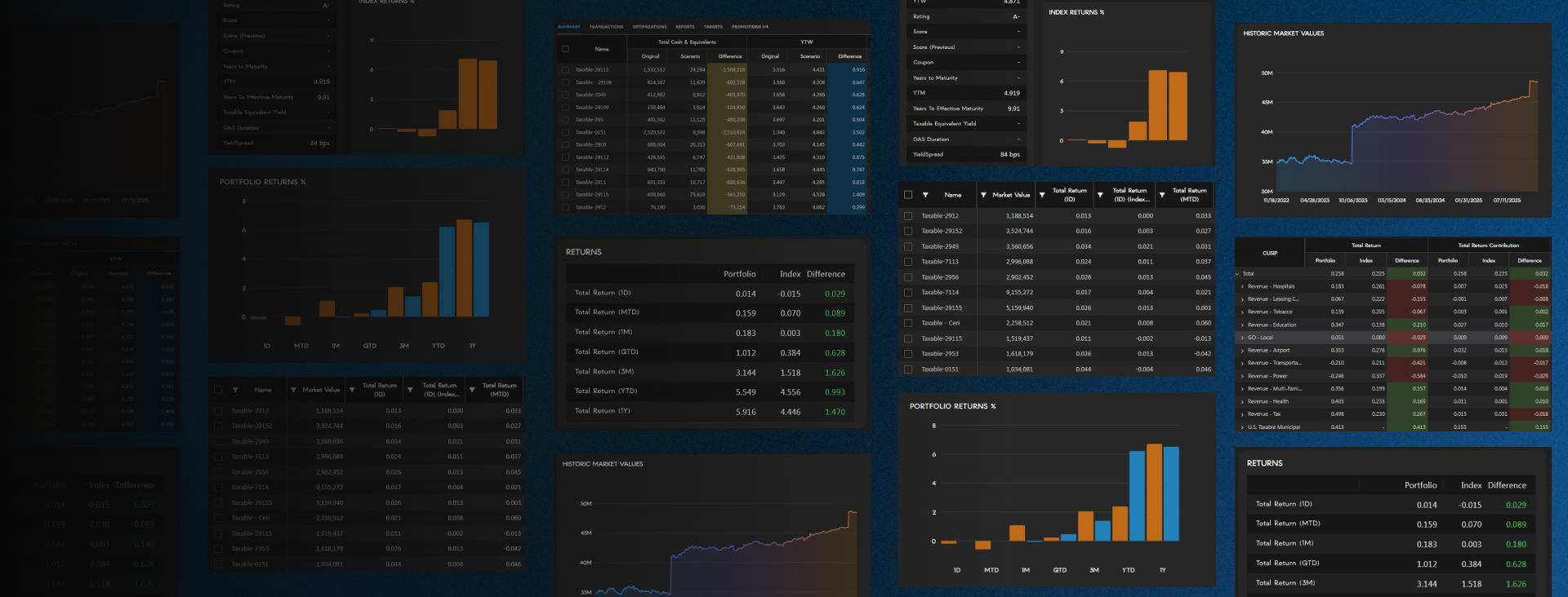
IMTC Platform Portfolio Returns Graph screenshot

Build detailed composite reports across multiple strategies to demonstrate strength when competing for new business.

Set portfolio hierarchies to manage and report on multiple accounts more efficiently.

Produce customized reporting on the fly

Create portfolio reports that display critical, client-specific information in real time without manual-time consuming processes.

  • Construct fully customizable and branded reports in easily produced client-facing PDFs.
  • Secure new business wins with sleek, informative, and impactful scenarios and reports.

Enhance compliance and risk reporting

Simplify the creation of reports on compliance guidelines across accounts and reduce time to monitor and mitigate risks. Produce tailored reports and set alerts to assess firm-wide risks for active and passive compliance breaches.

Schedule batch reports

Eliminate the burden of manually processing reports with automated report creation and scheduling.

Generate reports across accounts simultaneously to deliver client-ready portfolio reviews with ease.

Book a Demo

Want to learn how IMTC helps your firm to outperform?

Speak to our sales team. Our team has a consultative approach to help you assess if IMTC’s technology is right for your firm.